Ebpay

陕西中医药大学:校情综合数据分析平台

应用产品: 亿信ABI

项目亮点: 校情分析领导驾驶舱

学校简介

    陕西中医药大学是一所以中医药专业为主体,医、理、工、文、管多学科专业相互支撑、交叉融合的医科类院校。现有南北两个校区。北校区坐落于古都咸阳,南校区位于沣河之畔的西咸新区,总占地面积7.9W平方米。学校具有雄厚的师资力量,注重科技创新,打造一流学科平台,取得了丰硕成果。

项目背景

    陕西中医药大学以国家及省市近年来有关教育改革开展、教育信息化等规划纲要及相关要求为指导,顺利获得打造智慧校园,引领教师专业开展,促进学生个性化成长,提高学校教育教学质量,提升学校的信息化管理水平,实现学校跨越式开展,为全面推荐素质教育,实现学校教育信息化、智能化,全面带动区域基础教育开展,奠定坚实基础。

    陕西中医药大学数据分析平台项目是为学校构建一个可视化、自动化的数据管理平台。可实现统计图、地图应用、多维分析等可视化效果,收获数据价值,辅助校领导决策,驱动学校不断进步。平台以计算机网络为核心技术支撑,以信息资源的充分共享为手段,以校领导便捷办公及决策等为主要目标。同时,数据分析平台项目建设也是学校信息化建设的高级过程,既是对学校数据的全面梳理,更是对学校信息化建设成果的进一步扩展与提升。

项目建设情况

    陕西中医药大学数据分析平台项目,涉及内容包括Ebpay、领导驾驶舱、综合校情、数据简报、信息探索和学生门禁等各项内容。平台项目功能架构图如下:

1. Ebpay
1.1 个人中心

    教职工顺利获得登录系统,可以查看本人的基本信息、教学情况、一卡通消费和图书借阅情况。如下图:

1.2 个人服务

    个人服务以多维度来分析和展现个人的各项工作和生活数据,包括教学、图书馆、上网服务、一卡通消费、工资绩效、资产和科研等模块,顺利获得下钻可以查看对应模块的详细情况。如下图:

2. 领导驾驶舱

    领导驾驶舱以驾驶室的方式,根据详细的评价指标体系,将收集的数据信息根据各种各样普遍的数据图表(3D地图、柱状图、折线图、饼状图)艺术化、形象化、细化,即时体现学校运作的重要指标值,形象化的检测学校运行状态,供学校领导层按时汇报工作。如下图:

3. 综合校情

3.1 师资队伍

    高校师资队伍建设的优劣决定了高校人才培养质量的高低。如何在大数据时代科学利用源于高校各个层面的海量数据,并使之成为高校师资队伍建设的参考与方向,是众多高校需要解决的问题。师资队伍页面顺利获得展现教职工主要的属性指标,分析了现在高校师资队伍建设中所存在的问题,对加强高校师资队伍建设起到指导作用。如下图:

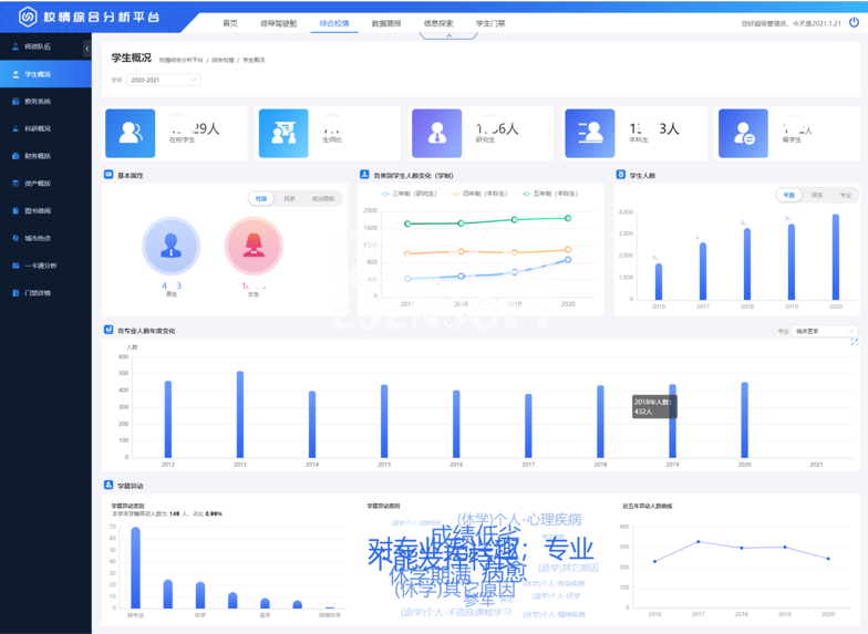
3.2 学生概况

    学生概括展现出学生的基本属性、人数分布、学籍情况、借阅与消费、毕业与就业等指标。如下图:

3.3 资产概括

    强化资产管理是推进预算制度改革的重要内容,也是部门预算有效执行的重要保证。资产概括页面顺利获得分析学校各类型资产的存量和分布情况,可以提高资产的利用率,从而指导探索进一步管好用好高校资产的方法与途径。如下图:

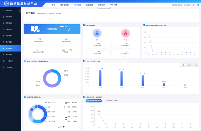
3.4 图书借阅

    对陕西中医药大学图书馆馆藏图书的种数、册数,以及图书借阅率,不同用户群借阅情况进行了统计,顺利获得对统计数据的分析找出了图书流通的一般规律,为今后馆藏资源的配置、布局以及流通阅览服务工作的完善给予参考。如下图:

3.5 城市热点

    利用数据挖掘工具实现对学生上网日志数据的采集,对用户群体行为即不同时间段的在线情况,用户使用时长与流量,用户访问目的地址类型等多个方面进行分析,对如何改进高校网络舆情监控建设,培养健康和谐的网络舆论生态给出了若干对策与建议。

4. 数据简报

    数据简报以陕西中医药大学大数据分析简报以基础,顺利获得表格、柱状图、饼状图、扇形图和条形图等多种统计图形式展现出来,点击导出按钮可以导出查询的内容。

5. 信息探索

    信息探索是以列表的形式来展现教师、学生、学籍、资产和科研等信息详情,顺利获得筛选条件可以查询到所需的信息。

6. 学生门禁

    学生门禁以列表的形式展现出学生进出宿舍的详细情况。顺利获得在后台给教职工授予不同的权限,教职工登录平台可以查看对应的学生进出宿舍信息。

项目价值

    陕西中医药大学数据分析平台项目建设是将陕西中医药大学数据以各种图表等形式在平台上展示,可直观地掌握学校信息的情况,顺利获得统计不同维度来分析不同的问题。平台为信息资源整合共享奠定基础,为学院教学、科研、管理和服务给予统一、规范、准确、实时的权威数据服务,并为今后的数据挖掘和科学决策给予可靠的依据。

助力政企数字化转型 让每个决策都有数据支撑
customer

在线咨询

在线咨询

点击进入在线咨询